Kriptoda Veri Takibi
Evet arkadaşlar bugün sizlere kripto üzerindeki verileri takip edebileceğiniz bir projeden bahsedeceğim, Defilama.
Bu proje sayesinde bir çok veriyi takip edebiliyoruz. Örneğin bir ağdaki hacim, bu ağdaki TVL (toplam kilitli değer) ve bir çok veri.
Size güzel bir örnek vereyim. AirdroplarBurada tokenize olmamış projeleri listeliyor ve üzerlerindeki TVL ve diğer bilgilere kolayca erişebiliyorsunuz. En azından araştırma yaparken buradan projeleri bulup ona göre daha kolay bir şekilde proje fırsatlarını kovalayabilirsiniz.
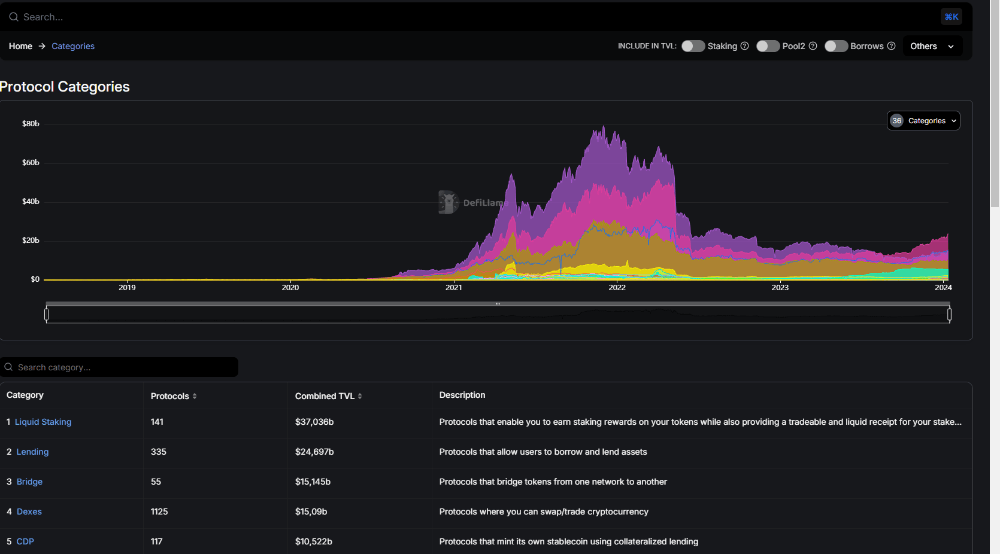
Gördüğünüz gibi birçok kategori var ve sizlere birçok konuda veri sağlıyor. Çok detaylı bir app olduğu için ben sadece önemli gördüklerimden bahsedeceğim.
Kategori kısımı aslında benim en çok kullandığım bölüm, çünkü genel olarak kullanacağım dapp'leri buradan seçiyorum. Mesela diyelim ki bridge yapacağız Gördüğün gibi burada listeliyor hangi ağları desteklediğini de yazıyor.
Nft koleksiyonlarınıda buradan takip edebilirsiniz.
Link: https://defillama.com/
Buraya kadar okuduysanız çok teşekkür ederim. Kazançlı günler dilerim.
Sözlük (Gözden kaçırdığım varsa yoruma atın dostlar)
Dapp = merkeziyetsiz uygulamalar
TVL = toplam kilitli varlık
Twitter : selfblok
